GB/T 14689-2008
技术制图图纸幅面和格式——附加符号
Technical drawings-Size and layout of drawing sheets
(IS0 5457:1999,Technical product documentationSizes andlayout of drawing sheets,MOD)
1. 对中符号
为了使图样复制和缩微摄影时定位方便, 对表 1 和表 2 所列的各号图纸, 均应在图纸各边长的中点处分别画出对中符号。
对中符号用粗实线绘制, 线宽不小于 0.5mm, 长度从纸边界开始至伸入图框内约 5mm, 如图 1、图 2 所示。
对中符号的位置误差应不大于 0.5mm。
当对中符号处在标题栏范围内时, 则伸入标题栏部分省略不画, 如图 3 所示

图 1 标题栏的方位 (X 形图纸竖放时)
图 2 标题栏的方位 (Y 形图纸横放时)
2. 方向符导
对于按 5.3 规定使用预先印制的图纸时, 为了明确绘图与看图时图纸的方向, 应在图纸的下边对中符号处画出一个方向符号, 如图 1、图 2 所示。
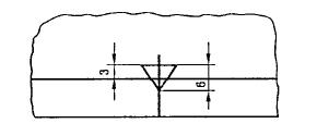
方向符号是用细实线绘制的等边三角形, 其大小和所处的位置如图 3 所示。

图 3 方向符号的尺寸和位置
3. 剪切符号
为使复制图样时便于自动切剪, 可在图纸 (如供复制用的底图) 的四个角上分别绘出剪切符号。
剪切符号可采用直角边边长为 10mm 的黑色等腰三角形, 如图 7 所示, 当使用这种符号对某些自动切纸机不适合时, 也可以将剪切符号画成两条粗线段, 线段的线宽为 2mm, 线长为 10mm, 如图 4 所示

图 4 剪切符号
4. 投影符号
第一角画法的投影识别符号, 如图 5 所示。第三角画法的投影识别符号, 如图 6 所示。
投影符号中的线型用粗实线和细点画线绘制, 其中粗实线的线宽不小于 0.5mm, 如图 5、图 6 所示。
投影符号一般放置在标题栏中名称及代号区的下方。

图 5 第一角画法的投影识别符号

图 6 第一角画法的投影识别符号